Semrush Vs. Ahrefs: Which Is Better For Finding SEO Keywords?
The battle for the best keyword research site begins now!

When it comes to posting something online, you want to be the very first result that comes up. Whether you know it or not, keyword research is an absolute important aspect of search engine optimization (SEO) and digital marketing, because without it you are at the mercy of the search engine's algorithm.
In order to effectively optimize your content and drive organic search views to your website, you need to rely on powerful keyword research tools. Both Semrush and Ahrefs are the two leading platforms in this domain and in this article we will discuss the differences between these two SEO giants to help you figure out which tool best suits your needs.
Semrush Overview
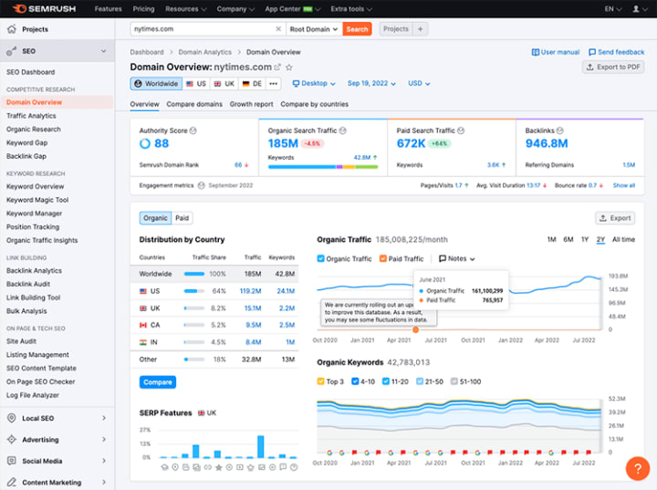
Semrush is an all-in-one SEO (Search Engine Optimization) website that provides its users all the necessary tools to research SEO keywords so they can optimize websites and content. The website offers a comprehensive range of features from keyword research to competitive analysis to backlink analysis to even site auditing and content analysis.

With over 20 billion keywords in its database, Semrush provides its users valuable insight and data to all of their keyword curiosities by showing them search volume, cost-per-click (CPC), and competitive density of keywords. Overall, Semrush is a comprehensive and powerful SEO platform that stands out as one of the best SEO research tools online for its accuracy, reliability, and ease of use.
Ahrefs Overview
Ahrefs is an SEO research website that focuses on providing advanced tools to its users. The website offers a very detailed and comprehensive set of tools where users can research SEO keywords, analyze competition and online presence, analyze backlinks, and even more. It is widely recognized for its extensive backlink index and its 10 billion keyword database that is pulled from over 100 countries.

Known for being one of the top research sites in the industry, Ahrefs provides its users a super easy-to-use interface and even provides an extensive educational catalogue to new users. From tutorials, blogs, and a YouTube channel, new users can easily learn how conduct keyword research and begin how to leverage its functionalities for their own benefit effectively.
User Interface
When it comes to comparing the interfaces between these two, both have their fair share of challenges to get used to. Semrush offers an intuitive user-friendly interface where it presents data and features in a concise well-organized manner, making it easy for new users to navigate and understand.

Ahrefs, on the other hand, has a slightly steeper learning curve due to its overall design, but it still offers a number of powerful features that can come in handy once users get used to it. The fact that Ahrefs provides tutorials and educational resources to help their users get acquainted with the platform tells us that Ahrefs needs some time to get used to.
Keyword Research Capabilities
Both Semrush and Ahrefs are amazing when it comes to keyword research as they both allow users to discover valuable keywords and analyze their competition.

Semrush boasts a vast keyword database where people can access through its 'Keyword Magic Tool' and is able gain valuable insights into search volume, keyword difficulty, and related keyword suggestions. Features like keyword gap analysis, organic traffic insights, and competitor analysis makes it easy for new users to identify profitable keyword opportunities especially if they are trying to figure out what to go after.

In comparison, Ahrefs also offers an extensive keyword database that provides detailed keyword analysis. Its Keyword Explorer tool offers valuable metrics like search volume, keyword difficulty, and click-through rate (CTR) estimations. For new users who want to get used to Ahrefs search tool, there is a free version available online, but it is limited until you sign up.
Backlink Analysis
For those who don't know, backlinks play a crucial role in SEO, because search engines like Google consider them as a measure of a website's authority, credibility, and popularity. So the number of quality backlinks pointing to a website are key factors in determining search engine rankings.

Semrush offers an extensive backlink database that allows users to analyze their own backlinks, as well as those of their competitors. It provides valuable insight to users who want to increase their search engine standings and even Semrush also offers a toxic link analysis feature, which helps identify and disavow harmful backlinks.

However, Ahrefs is just renowned for its backlink analysis capabilities, mainly because of its database. Ahrefs database provides so much detailed metrics on referring domains, anchor texts, and link growth over time that it is practically incomparable.
Rank Tracking
Rank tracking refers to the process of monitoring and tracking specific keywords or phrases in search engine results pages (SERPs). It is an essential practice in SEO as it allows you to evaluate the performance of your websites in search engine rankings. By monitoring your website's rankings in the search engine results, you can measure the effectiveness of your SEO efforts.

Semrush offers a robust rank tracking feature that allows users to monitor their keyword rankings across multiple search engines and locations. It provides users detailed reports on keyword positions, visibility trends, and SERP features that users can take advantage of when they are trying to set themselves apart from the rest.

Ahrefs also offers a powerful rank tracking feature that allows users to monitor keyword rankings over time. It provides users detailed reports on keyword movements, search volumes, and traffic potential. The best part is, Ahrefs' Rank Tracker also offers a mobile ranking view, enabling users to analyze rankings specifically for mobile search results which is totally useful considering how much content we tend to look up on our phones.
TL;DR
Both Semrush and Ahrefs are powerful SEO websites that cater to the needs of new users who want to make their mark online. Ultimately, the choice between Semrush and Ahrefs depends on your specific needs, preferences, and budget. However, Semrush is going to be the best website that can help you identify the keywords you need in order to stand out and thrive like no one has ever seen.
If you liked what you read, be sure to follow for more related content!
About the Creator
Jay Kobayashi
A starving writer from LA who aspires to be plagiarized one day. I like to write about academic pieces that identifies philosophy and psychology in pop culture, and sometimes random fun pieces that interests me or the algorithm!



Comments (1)
Semrush and Ahrefs are two leading platforms in this domain, each offering its own strengths. Semrush provides a comprehensive range of features, from keyword research to competitive analysis, backlink analysis, site auditing, and content analysis. With its vast keyword database of over 20 billion keywords, Semrush offers accurate insights into search volume, CPC, and competitive density. The platform's user-friendly interface and reliability make it an excellent choice for optimizing websites and content. On the other hand, Ahrefs is known for its advanced tools and extensive backlink index. With a keyword database of 10 billion keywords pulled from over 100 countries, Ahrefs offers detailed keyword analysis, including search volume, keyword difficulty, and CTR estimations. Although it has a steeper learning curve, Ahrefs provides tutorials and educational resources to help users get accustomed to the platform. Both Semrush and Ahrefs excel in keyword research, allowing users to discover valuable keywords and analyze competition. Semrush's 'Keyword Magic Tool' offers insights like keyword gap analysis, organic traffic insights, and competitor analysis, making it easy to identify profitable keyword opportunities. Ahrefs' Keyword Explorer tool provides similar metrics and even offers a free version for users to get started. When it comes to backlink analysis, Semrush and Ahrefs offer valuable features. Semrush's extensive backlink database enables users to analyze their own backlinks and those of competitors, while also providing a toxic link analysis feature. However, Ahrefs is renowned for its backlink analysis capabilities, thanks to its comprehensive database that offers detailed metrics on referring domains, anchor texts, and link growth over time. Both platforms also offer powerful rank tracking features. Semrush allows users to monitor keyword rankings across multiple search engines and locations, providing detailed reports on keyword positions, visibility trends, and SERP features. Ahrefs' Rank Tracker offers similar functionality, including mobile ranking view for analyzing mobile search results. Ultimately, the choice between Semrush and Ahrefs depends on your specific needs, preferences, and budget. Semrush is recommended for its accuracy, reliability, and ease of use, making it an ideal choice to help you stand out and thrive in the online landscape. Be sure to follow for more related content if you enjoyed this article!